It's not IF
It's WHEN
Every business is a target. Ransomware, data breaches, and cyberattacks are no longer reserved for large corporations — SMBs are hit hardest and recover slowest. Our Acronis Cyber Protect offering gives your business the defence it needs and deserves.
Hope, is not a cybersecurity strategy
Cybercrime is no longer a distant threat reserved for large corporations and government institutions. South African businesses of every size are actively targeted — and the consequences of a successful attack can be devastating. Data loss, operational downtime, financial damage, and reputational harm can follow a single breach, and for many small and medium businesses, the recovery process is one they never fully complete.
The threat landscape has evolved rapidly. Ransomware attacks encrypt your critical data and demand payment for its return. Phishing campaigns target your staff with increasingly convincing deception. Malware infiltrates systems silently, often sitting undetected for weeks before causing damage. And with more businesses operating across remote and hybrid environments, the attack surface has never been wider.
Too many businesses are running on hope — hoping they’re too small to be noticed, hoping their basic antivirus is enough, hoping that today won’t be the day. But hope doesn’t block ransomware. Hope doesn’t recover your data. Hope doesn’t keep your business running when an attack lands.
The Ringwood Group partners with Acronis — a global leader in cyber protection — to bring enterprise-grade security within reach of every South African business. Acronis Cyber Protect combines advanced threat detection, endpoint protection, and reliable backup and recovery into a single unified platform — so your business isn’t just protected, it’s resilient.
Don't Take Our Word For It.
Try it for yourself.
New to Acronis? You’re in the right place. Businesses trying Acronis Cyber Protect for the first time qualify for a free trial — giving you the opportunity to experience enterprise-grade cyber protection firsthand, with zero commitment. Get in touch with the Ringwood Group and we’ll get you set up.
Complete data protection
with Integrated Security
and management
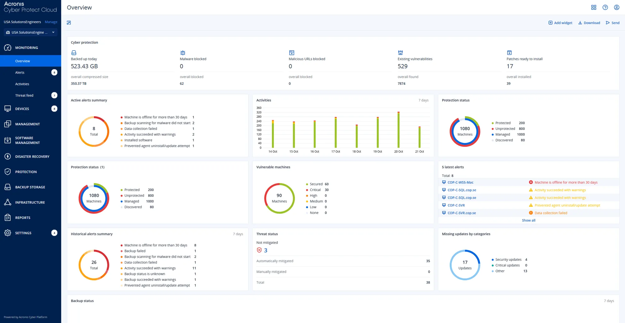
Backup
Cyber resilient backup for physical, virtual, cloud, and mobile environments. Tailor to your infrastructure and compliance needs with multiple storage options and flexible backup configurations. With natively integrated endpoint security and rapid, verified recovery, Acronis keeps your data safe and your workforce productive without interruption.
Features Include:
- Full-image and file-level backup
- Immutable backup
- Rapid recovery
- Fail-safe patching
- Continuous data protection
Security
Delivering comprehensive defense against evolving cyber threats. It proactively safeguards your data and systems by integrating advanced anti-malware, robust ransomware protection, using AI, and secure URL filtering to detect and neutralize malicious activity. This ensures continuous protection and data integrity for different kinds of important data.
Features Include:
- Anti-malware and antivirus
- Advanced threat monitoring
- Exploit prevention
- Vulnerability assessments
- Protection for collaboration tools
Endpoint Management
Streamlining IT operations through integrated endpoint management. A single agent and unified console provide tools for asset discovery, vulnerability patching, remote monitoring, and automated task execution via scripts. Empowering IT teams to efficiently manage and secure endpoints, optimizing performance and reducing operational complexity.
Features Include:
- Vulnerability assessment
- Patch management
- Software and hardware inventory
- Manage workloads with Cyber Scripting
- ML-based performance monitoring
- Remote desktop
Disaster Recovery
Enabling swift recovery from breaches and outages by facilitating seamless failover to secure cloud replicas of applications and data. Ensuring critical operations can resume quickly. Before restoring to your primary site, cloud replicas are scanned for vulnerabilities and malware, ensuring a safe and clean recovery process and business continuity.
Features Include:
- Instant failback to VM
- Automated recovery across workloads
- Failover to safe restore points
- Faster RTOs with runbooks
Supported Systems















Global Canalys Cybersecurity Leadership Matrix 2025 identifies Acronis as a Champion
Canalys has named Acronis as a Champion in the Cybersecurity Leadership Matrix, citing Acronis’ MSP-first approach and overall ease of doing business.
Acronis earns top placement in the G2 Spring 2025 Grid® Report for Endpoint Protection Suites
Acronis has been recognized in the G2 Spring 2025 Grid® Report for Endpoint Protection Suites, reaffirming our commitment to delivering industry-leading cyber protection.
Frost & Sullivan names Acronis a Leader in its 2025 Endpoint Security Radar
The Frost Radar™: Endpoint Security report explores how Acronis is shaping the future of endpoint security and provides insights into the leading solutions in the endpoint security market.
Three layers of cyber resilience
Counter advanced cyber threats with Acronis Cyber Protect integrated backup and advanced security, delivered through a multi-layered approach to ensure comprehensive cyber protection.
1. Proactive Layer
Prevention and fortification. Focusing on hardening your environment and preventing attacks before they can cause damage, leveraging integrated management and security features.
2. Active Layer
Real-time protection and continuous monitoring. Providing dynamic, real-time defense and intelligent monitoring to detect and neutralize threats as they occur and prevent downtime.
3. Reactive Layer
Rapid response and recovery. Ensuring swift incident response and resilient recovery of data and systems after a security event, minimizing business disruption.
Drive business resilience
and efficiency
NOT SURE?
These companies are













Protect Your Business
Before It's Too Late
Every day without proper cyber protection is a day your business is exposed. Don’t wait for an incident to take security seriously — get in touch with the Ringwood Group today and let’s put the right protection in place for your business, at a price that makes sense.
